️ SERVER TIME: GMT-05

Monitoreo en línea
& Páginas de Estado

Solución fácil y confiable de monitoreo de disponibilidad y rendimiento de páginas webs, servidores y puertos de servicio, con páginas de seguimiento en línea altamente personalizables y rápidas.

  • 10 notification integrations
  • Dominios personalizados
  • Análisis incluidos
 
El seguimiento de tiempo activo monitorea la disponibilidad de tus sitios web, servidores y puertos con facilidad
Mantén un seguimiento de tus trabajos de Cron y asegúrate de que realmente estén ejecutándose
Supervisar las fechas de vencimiento de los nombres de dominio y los certificados SSL.
Recibe notificaciones cuando cambie el DNS de tu dominio, realiza un seguimiento con facilidad.
Captura de pantalla de la página de monitoreo de tiempo de actividad de la aplicación
Captura de pantalla de la página del monitor de frecuencia cardíaca de la aplicación
Captura de pantalla de la página de lista de nombres de dominio de la aplicación
Captura de pantalla de la página de monitoreo de DNS de la aplicación
 

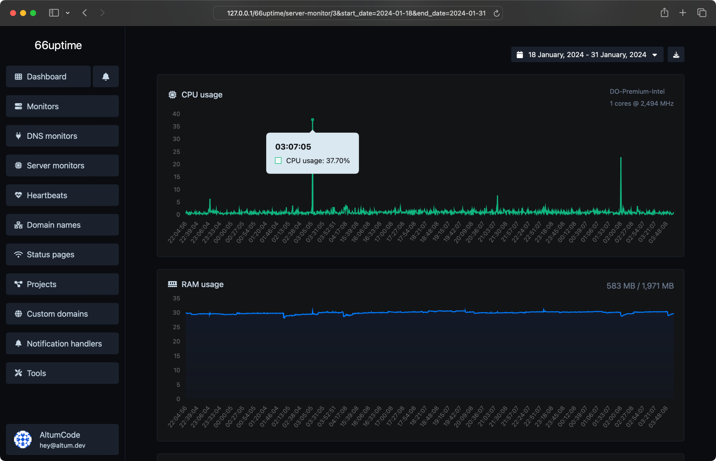
Monitores de servidor

Lleva un registro de tus recursos en tus servidores Linux.

Uso y carga de CPU
Uso de RAM
Uso de disco
Alertas de uso personalizadas
Captura de pantalla de la página de monitoreo del servidor de la aplicación
 
Captura de pantalla del ejemplo de la página de estado de la aplicación

Páginas de estado

Sé transparente con tus visitantes y muestra las estadísticas de tus monitores de manera atractiva

Análisis de visitantes y páginas vistas
Protegido con contraseña
Ligero, rápido y optimizado para SEO
Analíticas avanzadas y páginas personalizables
 

Incidentes

Conozca cuándo y por cuánto tiempo sus monitores no estuvieron disponibles y reciba notificaciones instantáneas por correo electrónico

Activadores personalizados de verificaciones fallidas
Múltiples canales a la vez
Entender por qué falló
Dejar notas para los incidentes
Captura de pantalla de la página de monitoreo de incidentes de la aplicación
 

16 herramientas útiles

Herramientas de utilidad web. Rápidas, confiables y fáciles de usar.

Búsqueda de DNS

Encuentra registros DNS de A, AAAA, CNAME, MX, NS, TXT, SOA de un host

Búsqueda de IP

Obtén detalles aproximados de la IP

Búsqueda de SSL

Obtén todos los detalles posibles sobre un certificado SSL

Búsqueda de Whois

Obtén todos los detalles posibles sobre un nombre de dominio

Ping

Hacer ping a un sitio web, servidor o puerto

Extractor de texto del sitio web

Extraer todo el texto de un sitio web desde el código fuente de la página.

Verificador de TTFB

Verifica el tiempo hasta el primer byte de cualquier sitio web.

Verificador de tamaño de página web

Verifica el tamaño total de una página web, incluidos todos los recursos, para el análisis de rendimiento.

Revisor de etiquetas meta

Obtén y verifica las meta etiquetas de cualquier sitio web

Comprobador de alojamiento de sitios web

Obtén el alojamiento web de un sitio web dado

Búsqueda de encabezados HTTP

Obtén todos los encabezados HTTP que una URL devuelve para una solicitud GET típica

Verificador de HTTP/2

Verifica si un sitio web está utilizando el nuevo protocolo HTTP/2 o no.

Verificador de caché de Google

Verifica si la URL está en caché o no por Google

Comprobador de redirección de URL

Verifica los redireccionamientos 301 y 302 de una URL específica. Comprobará hasta 10 redireccionamientos.

Búsqueda inversa de IP

Toma una IP e intenta buscar el dominio/host asociado con ella.

Verificador de Brotli

Verificar si un sitio web está utilizando el algoritmo de compresión Brotli o no.

 
Venimos realizando un total de 986,376 verificaciones en tiempo real, con tan solo 22 monitores en línea en 2 páginas de estado trabajando 24/7 para ti.
 
Captura de pantalla de la función de ping de servidores de la aplicación
Varias ubicaciones
Revisamos sus monitores desde múltiples ubicaciones alrededor del mundo
Captura de pantalla de la función de solicitudes HTTP personalizadas del monitor de la aplicación
Solicitudes HTTP personalizadas
Método de solicitud, cuerpo de solicitud, autenticación básica y encabezados de solicitud personalizados
Captura de pantalla de la función de respuestas HTTP personalizadas del monitor de la aplicación
Respuestas HTTP personalizadas
Establezca y espere una respuesta determinada de sus monitores
Captura de pantalla de la función de alertas por correo electrónico de la aplicación
Notificaciones por correo electrónico
Recibe notificaciones instantáneas cuando tus servicios monitoreados se activen o desactiven
Captura de pantalla de la página de características de proyectos de la aplicación
Proyectos
La manera más fácil de categorizar tus recursos gestionados
Captura de pantalla de la página de dominios personalizados de la aplicación
Dominios personalizados
Conecta tu propio dominio o utiliza los predefinidos por nosotros
 

Recibe notificaciones fácilmente

Incontables integraciones de notificaciones para todas tus necesidades.

Correo electrónico
Webhook
Slack
Discord
Telegrama
Microsoft Teams
SMS
Llamada telefónica
WhatsApp
X tuit
Sistema de API

Desarrollador listo

Sistema API completo y fácil de usar para desarrolladores.

Monitores
Monitores DNS
Monitores de servidor
Latidos
Nombres de dominio
Manejadores de notificaciones
Páginas de estado
Estadísticas de la página de estado
Documentación de API
curl --request POST \
--url 'https://monitor.dsnetx.com/api/monitors' \
--header 'Authorization: Bearer {api_key}' \
--header 'Content-Type: multipart/form-data' \
--form 'name=Example' \
--form 'target=https://example.com/' \
 

Comience

Realiza el seguimiento del tiempo de actividad de tus servidores y muestra sus estadísticas en una página de estado